Характеристики

  • Кімнат2
  • Площа43
  • Поверх2 / 5
  • Тип плануванняРаздельные комнаты
  • Тип будівліПанельный
  • ОпаленняЦентрализованное
  • Мебель есть
  • Ремонт есть

Опис

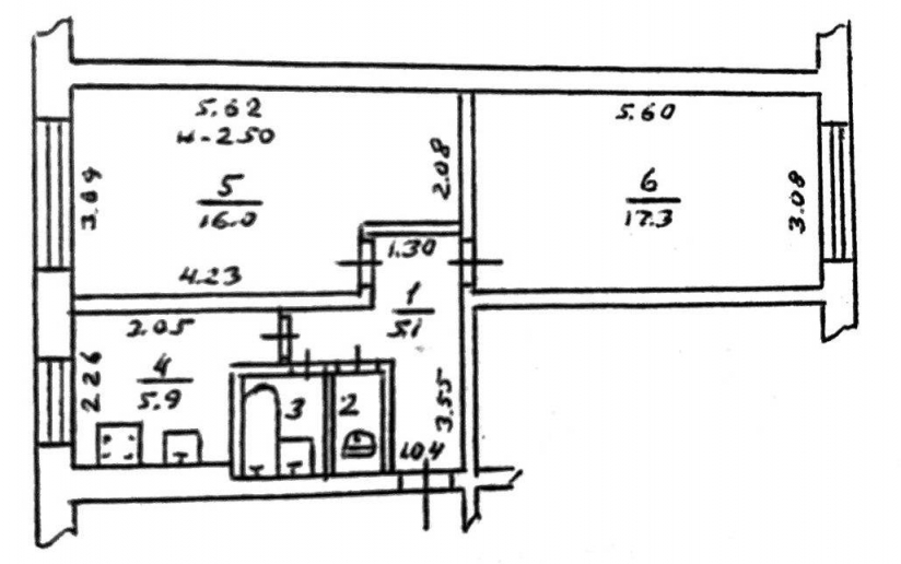
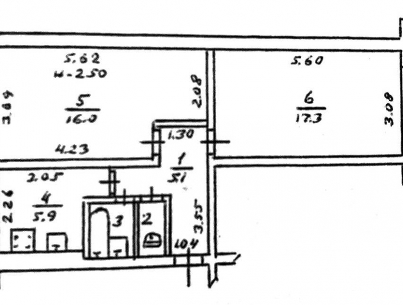
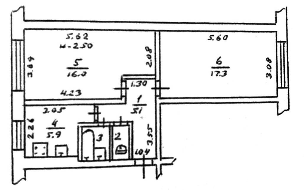
Продается отличная 2-х комнатная квартира на Паустовского , общей площадью 42,5 кв .м.

Комнаты раздельные (16 и 17,5 кв .м). Состояние жилое, на полу линолеум, на стенах обои.

Санузел раздельный. Квартира на первом этаже, двухсторонняя, есть возможность пристроить балкон.

В квартире остается холодильник, стиральная машина, угловой диван, мебель. Прекрасно подойдет для жизни или под аренду.

Есть одно фасадное окно, что дает возможность использовать квартиру также под коммерцию.

144965

Зв'язок з продавцем

АН (агенство)

Місцезнаходження